项目

一般

简介

Bug #16209

测试 #14785: 9.6产品测试

测试 #14788: PC端测试

测试 #14938: 通用功能

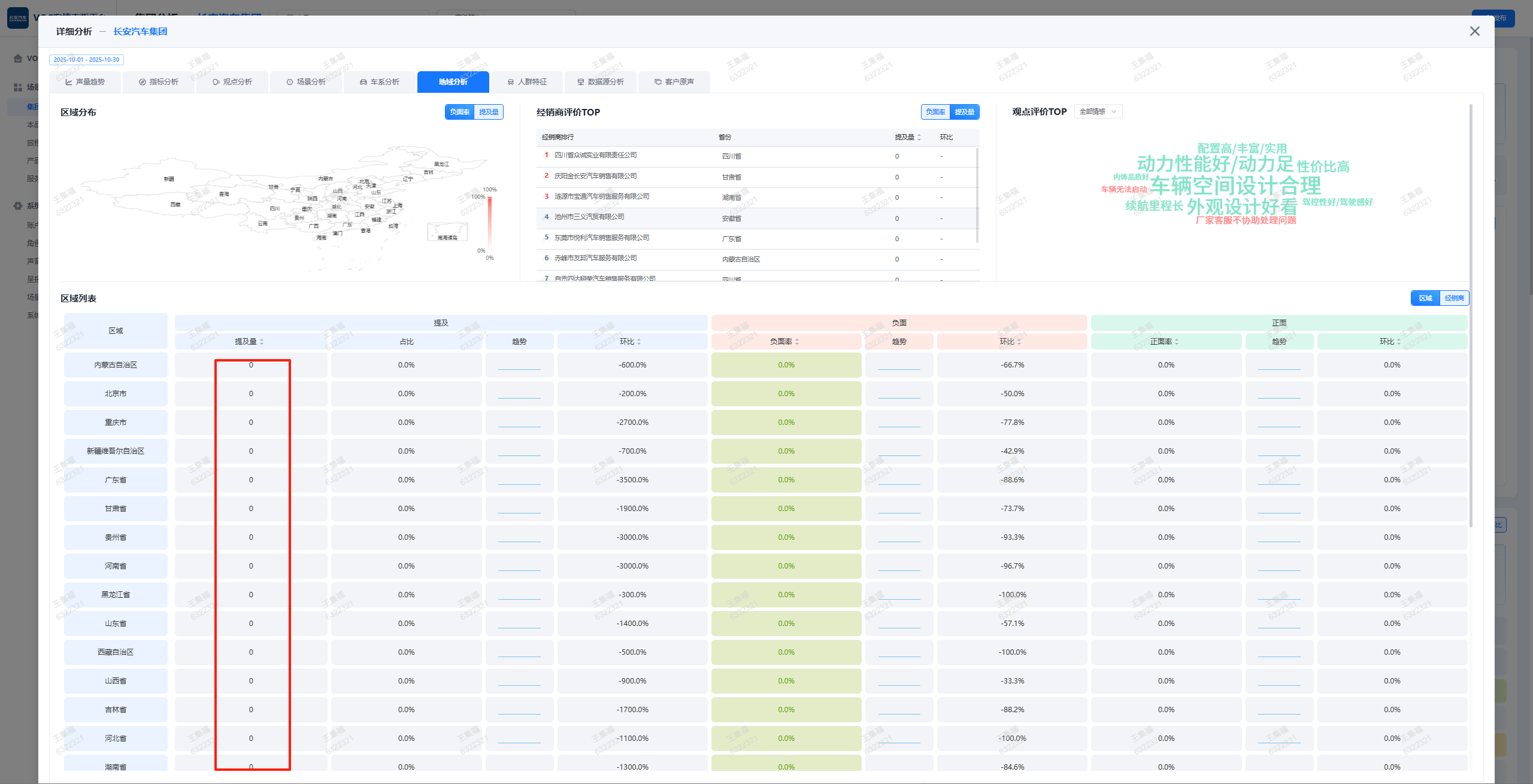
移动端-长安测试环境-时间筛选为本月下钻后,地域分析提及量为0的数据也会展示

王集福大约 2 个月 之前添加. 更新于 大约 2 个月 之前.

状态:
已完成
优先级:
普通
指派给:
开始日期:
2025-10-30
计划完成日期:
% 完成:

0%

预期时间:
等级:
简单
变更任务:
版本:

描述

image.png

历史记录

#1

王集福 更新于 大约 2 个月 之前

  • 状态待处理 变更为 已完成

导出 Atom PDF