项目

一般

简介

Bug #15936

测试 #14785: 9.6产品测试

测试 #14788: PC端测试

测试 #14938: 通用功能

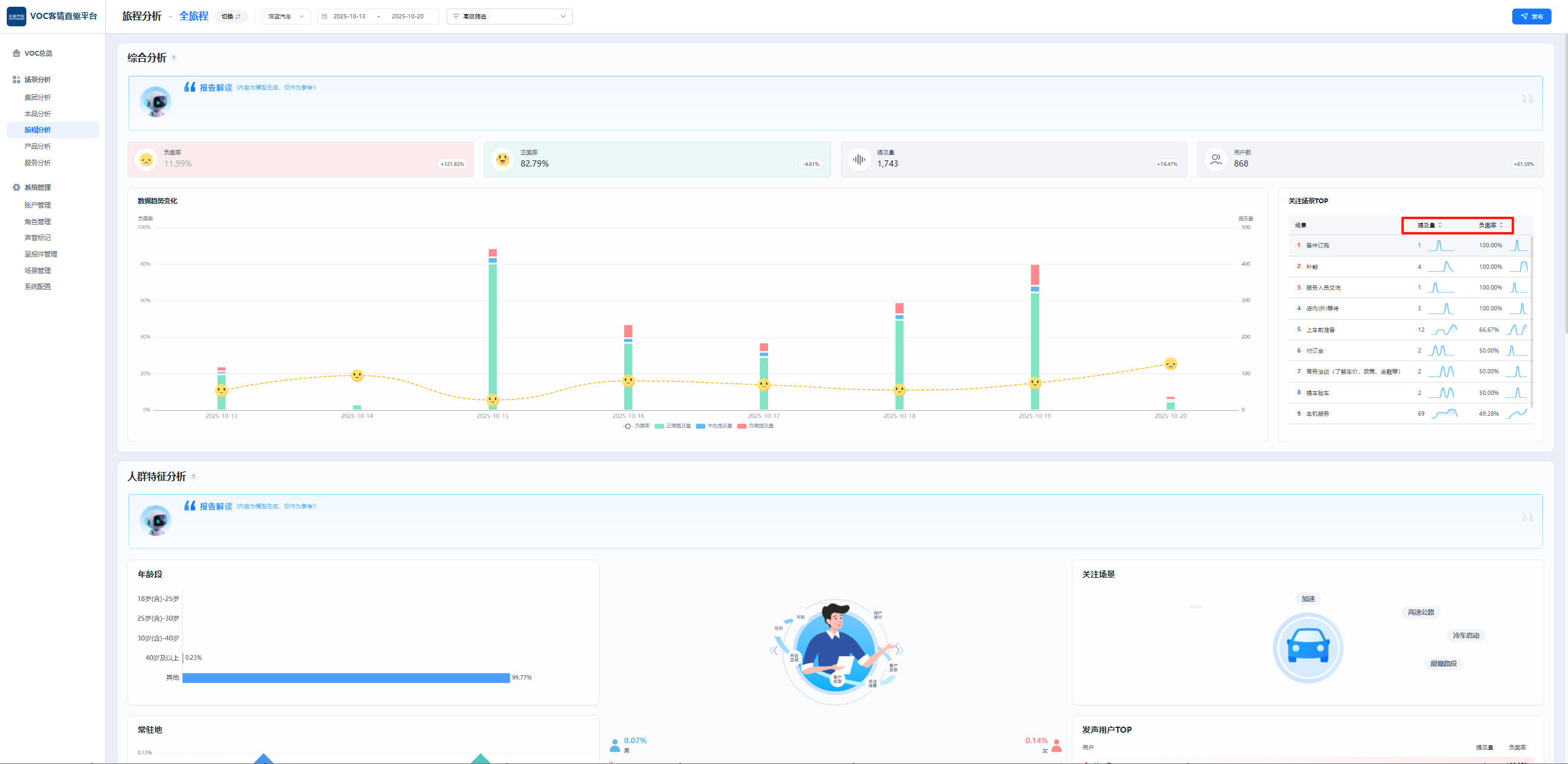
PC端-长安测试环境-全局的关注场景TOP中的提及量、负面率排序不生效

王集福2 个月 之前添加. 更新于 大约 2 个月 之前.

状态:
已完成
优先级:
指派给:
开始日期:
2025-10-17
计划完成日期:
% 完成:

0%

预期时间:
等级:
简单
变更任务:
版本:

描述

image.png


相关的问题

复制于 2025年长安汽车客户之声VOC聆听2.0系统建设项目 - Bug #15917: PC端-长安测试环境-主控台领导版,车系排行小鹏P7图片不展示,实际有图片已关闭2025-10-17

Actions

历史记录

#1

王集福 更新于 2 个月 之前

  • 复制于 Bug #15917: PC端-长安测试环境-主控台领导版,车系排行小鹏P7图片不展示,实际有图片 已添加
#2

陈胜 更新于 2 个月 之前

  • 状态待处理 变更为 待验证
#3

王集福 更新于 大约 2 个月 之前

  • 状态待验证 变更为 已完成

导出 Atom PDF