项目

一般

简介

Bug #15761

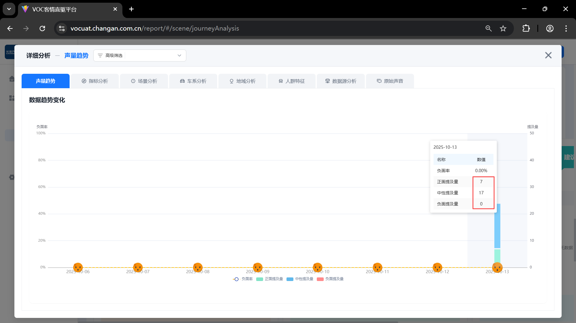
旅程分析-观点诉求分析--咨询,下钻提及量与列表提及量不一致

李博博4 个月 之前添加. 更新于 4 个月 之前.

状态:
已关闭
优先级:
普通
指派给:
开始日期:
2025-10-13
计划完成日期:
% 完成:

0%

预期时间:
等级:
简单
变更任务:
版本:

描述

image.pngimage.png

image.png

b92f0528bfd4285b474fe7b6d6da71c3.png


相关的问题

复制于 2025年长安汽车客户之声VOC聆听2.0系统建设项目 - Bug #15742: 旅程分析-关注场景TOP,下钻提及量与列表提及量不一致已关闭2025-10-13

Actions
复制到 2025年长安汽车客户之声VOC聆听2.0系统建设项目 - Bug #15762: 产品分析-综合分析--用户数,下钻用户数与列表用户数不一致已关闭2025-10-132025-10-14

Actions

历史记录

#1

李博博 更新于 4 个月 之前

  • 复制于 Bug #15742: 旅程分析-关注场景TOP,下钻提及量与列表提及量不一致 已添加
#2

李博博 更新于 4 个月 之前

  • 复制到 Bug #15762: 产品分析-综合分析--用户数,下钻用户数与列表用户数不一致 已添加
#3

李博博 更新于 4 个月 之前

  • 状态待处理 变更为 已关闭
  • 指派给陈胜 变更为 李博博

导出 Atom PDF