⚲
项目
一般
简介
登录
主页
项目
帮助
搜索
:
2025年长安汽车客户之声VOC聆听2.0系统建设项目
概述
活动
问题
耗时
甘特图
日历
新闻
文档
Wiki
文件
问题
查看所有问题
摘要
Bug #15698
测试 #14785
: 9.6产品测试
测试 #14788
: PC端测试
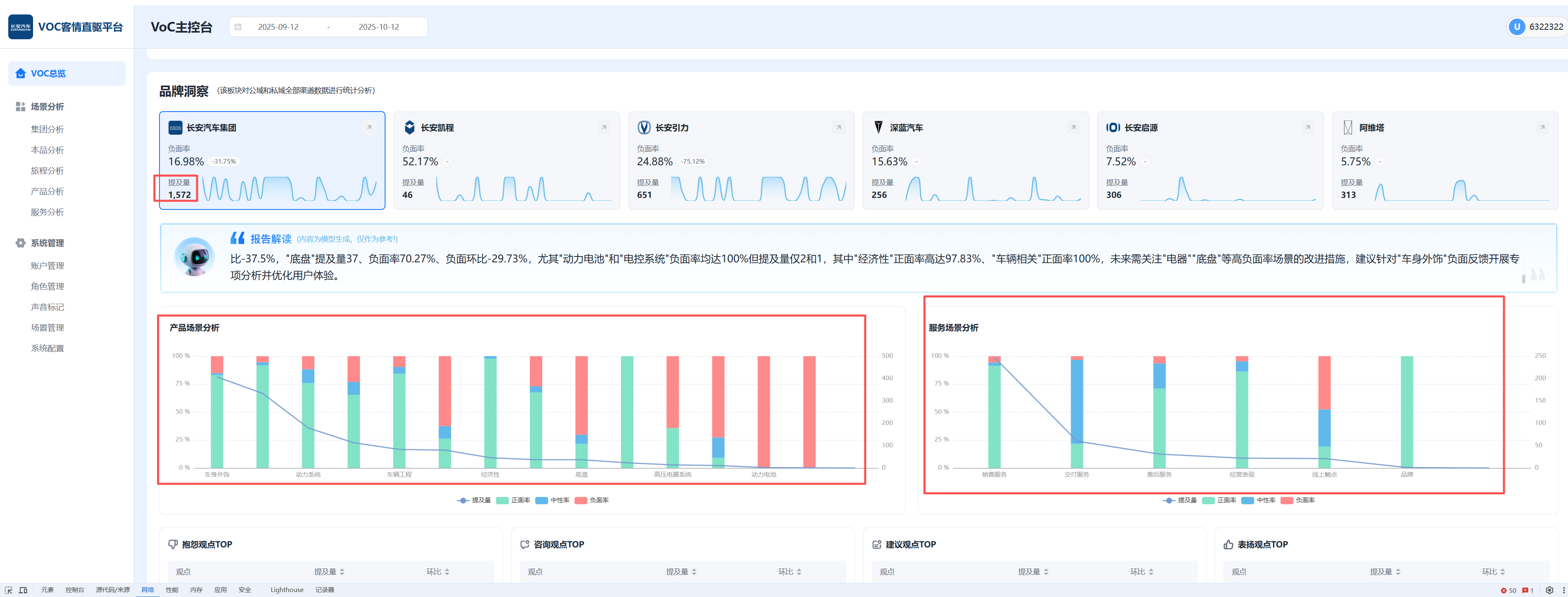
PC端-长安测试环境,总览页领导版,品牌洞察,品牌总提及量1572与产品+服务总提及量1749不一致
由
陈柏
在
2 个月
之前添加. 更新于
大约 2 个月
之前.
状态:
已完成
优先级:
高
指派给:
陈胜
开始日期:
2025-10-12
计划完成日期:
% 完成:
0%
预期时间:
等级
:
简单
变更任务
:
版本
:
[]
描述
历史记录
#1
由
陈胜
更新于
大约 2 个月
之前
状态
从
待处理
变更为
待验证
#2
由
陈柏
更新于
大约 2 个月
之前
状态
从
待验证
变更为
已完成
导出
Atom
PDF
载入中...