项目

一般

简介

Bug #15604

测试 #14785: 9.6产品测试

测试 #14788: PC端测试

测试 #14938: 通用功能

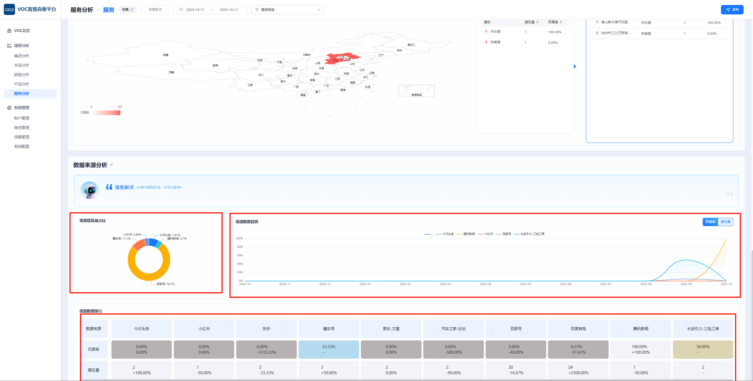
PC端-长安测试环境-数据来源分析中三个图表中每个图表提及量之和都不相等,并且和页面总提及量也不相等

王集福一天 之前添加. 更新于 大约 9 小时 之前.

状态:
已完成
优先级:
指派给:
开始日期:
2025-10-11
计划完成日期:
% 完成:

0%

预期时间:
等级:
简单
变更任务:
版本:

描述

image.pngimage.png

历史记录

#1

范荣 更新于 一天 之前

  • 状态待处理 变更为 待验证
#2

王集福 更新于 大约 9 小时 之前

  • 状态待验证 变更为 已完成

导出 Atom PDF