项目

一般

简介

Bug #15554

测试 #14785: 9.6产品测试

测试 #14788: PC端测试

测试 #14793: 主控台

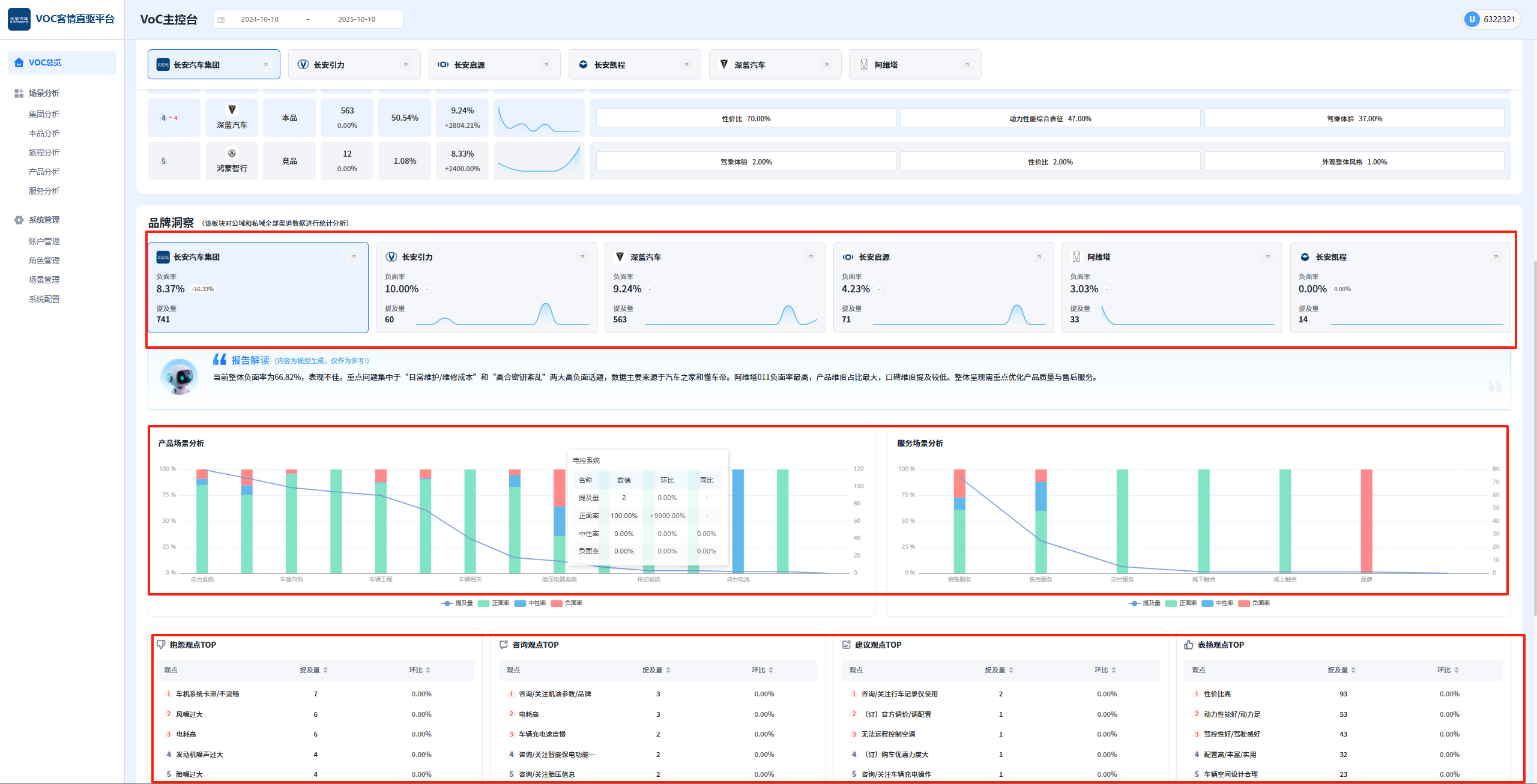
PC端-长安测试环境,品牌洞察下点击三个维度联动下方图表时,点击上层维度,需要清掉前面带上的下层参数

王集福4 个月 之前添加. 更新于 4 个月 之前.

状态:
已完成
优先级:
指派给:
开始日期:
2025-10-10
计划完成日期:
2025-10-10
% 完成:

100%

预期时间:
1.50 小时
等级:
简单
变更任务:
版本:

描述

image.png


相关的问题

复制于 2025年长安汽车客户之声VOC聆听2.0系统建设项目 - Bug #15553: PC端-长安测试环境,点击品牌排行中的任一单元格需要继承当前页的筛选条件进行下钻已完成2025-10-10

Actions
复制到 2025年长安汽车客户之声VOC聆听2.0系统建设项目 - Bug #15555: PC端-长安测试环境,全局页面,上期没有数据情况下,环比不该有值已关闭2025-10-10

Actions

历史记录

#1

王集福 更新于 4 个月 之前

  • 复制于 Bug #15553: PC端-长安测试环境,点击品牌排行中的任一单元格需要继承当前页的筛选条件进行下钻 已添加
#2

王集福 更新于 4 个月 之前

  • 复制到 Bug #15555: PC端-长安测试环境,全局页面,上期没有数据情况下,环比不该有值 已添加
#3

张伟 更新于 4 个月 之前

  • 计划完成日期 被设置为 2025-10-10
  • 状态待处理 变更为 开发中
  • % 完成0 变更为 100
  • 预期时间 被设置为 1.00 小时
#4

张伟 更新于 4 个月 之前

  • 状态开发中 变更为 待验证
#5

张伟 更新于 4 个月 之前

  • 预期时间1.00 小时 变更为 1.50 小时
#6

王集福 更新于 4 个月 之前

  • 状态待验证 变更为 已完成

导出 Atom PDF