项目

一般

简介

Bug #15550

测试 #14785: 9.6产品测试

测试 #14788: PC端测试

测试 #14793: 主控台

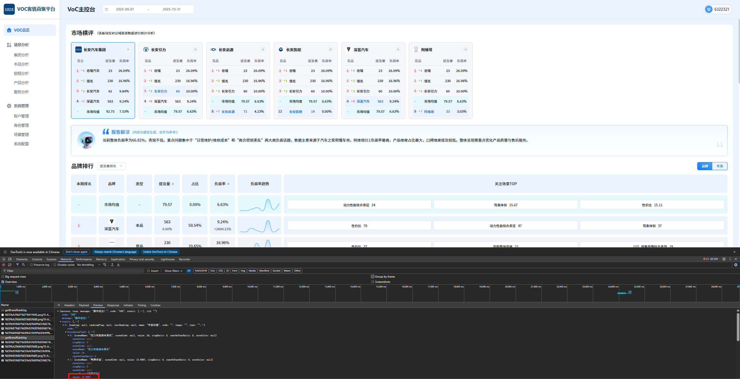
PC端-长安测试环境,品牌排行中切换提及量排名维度后,提及量不该返回小数

王集福2 个月 之前添加. 更新于 大约一个月 之前.

状态:
已关闭
优先级:
指派给:
开始日期:
2025-10-10
计划完成日期:
% 完成:

0%

预期时间:
等级:
简单
变更任务:
版本:

描述

image.png


相关的问题

复制于 2025年长安汽车客户之声VOC聆听2.0系统建设项目 - Bug #15549: PC端-长安测试环境,比较上期排名得差值计算有误,上期没有数据也会显示已关闭2025-10-10

Actions
复制到 2025年长安汽车客户之声VOC聆听2.0系统建设项目 - Bug #15551: PC端-长安测试环境,品牌排行中切换提及量/负面率维度后,悬浮显示的名称和数值需要跟踪切换变化已完成2025-10-102025-10-10

Actions

历史记录

#1

王集福 更新于 2 个月 之前

  • 复制于 Bug #15549: PC端-长安测试环境,比较上期排名得差值计算有误,上期没有数据也会显示 已添加
#2

王集福 更新于 2 个月 之前

  • 复制到 Bug #15551: PC端-长安测试环境,品牌排行中切换提及量/负面率维度后,悬浮显示的名称和数值需要跟踪切换变化 已添加
#3

雷文武 更新于 2 个月 之前

  • 状态待处理 变更为 待验证
#4

王集福 更新于 2 个月 之前

  • 状态待验证 变更为 已完成
#5

雷文武 更新于 大约一个月 之前

  • 状态已完成 变更为 开发中
#6

雷文武 更新于 大约一个月 之前

  • 状态开发中 变更为 已关闭

导出 Atom PDF